|
<< Click to Display Table of Contents >> Мониторинг системы Directum RX
|
|
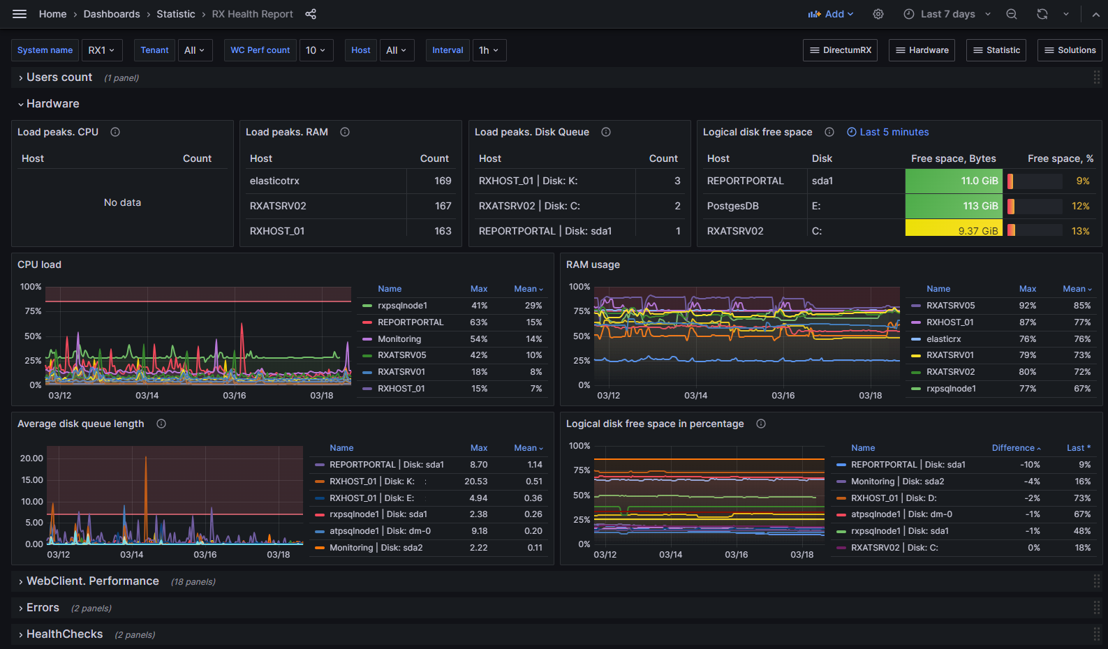
Сводный дашборд по производительности системы
В новой версии появился сводный дашборд RX Health Report, на котором собрана основная информация о производительности системы Directum RX: состояние серверов, длительность операций в веб-клиенте, данные об ошибках в системе и проверках работоспособности. Благодаря этому легко проанализировать, как менялась производительность системы в течение недели или за другой период. Если какие-то метрики отличаются от нормы, администратор может перейти на дашборды с детальной информацией. |
Настройка путей до папок с данными сервисов
Данные сервисов решения «Мониторинг системы Directum RX» сохраняются в папки обмена данными docker-контейнеров. Если свободное место в папке заканчивается и необходимо использовать для хранения другую, то путь по умолчанию можно изменить. Для этого в Directum Launcher и конфигурационном файле config.yml появились параметры es_data_path_override, gr_data_path_override, vm_data_path_override. В них нужно указать полный путь до папок с данными Elasticsearch, Grafana и VictoriaMetrics соответственно. |
1.На дашбордах решения в выпадающем списке Host теперь вместо названия docker-контейнера и сервера Directum RX отображается только название сервера. 2.Теперь в конфигурационном файле с типами ошибок exceptionType.yml названия сервисов можно указывать в любом регистре. 3.На дашборде с детальной информацией по ошибкам Detail Dashboard. Detailed Error Information добавлен столбец Trace. По ссылке в нем можно перейти на дашборд Detailed Information by traceID и проанализировать информацию о выполнении конкретного действия в системе, связанного с ошибкой. |
| © Компания Directum, 2024 |